Решения для виноделен и винзаводов: Чиллеры для охлаждения вина, оборудование для помещений хранения и выдержки вина, игристых вин (шампанского), охлаждение и хранение винограда, дегоржаж (заморозка горлышка булыток), автоматизация виноделен, цифровое виноделие, АСУ ТП и scada в Крыму, Севастополе, Симферополе, Ялте, Бахчисарае, Евпатории, Джанкое, Старом КРыму, Феодосии, Керчи. Проектирование чиллеров, производство и сборка чиллеров, монтаж и пусконаладочные работы, ремонт и сервис (обслуживание) чиллеров в Крыму, Симферополе, Севастополе. Охладители жидкости. Водоохлаждающие установки. Виноохладитель. Техническое обслуживание чиллеров в Крыму, Севастополе, Симферополе, Евпатории, Ялте, Керчи, Феодосии | Группа компаний «ЮЖНЫЙ ПОЛЮС» 
Развитие собственного виноделия в стране является одной из важных задач продовольственной политики Российской Федерации.

Крым - по праву уникальное для этого место. С каждым годом растёт количество хозяйств, занимающихся выпуском собтвенных класических и игристых вин, а также площадей под виноградниками технических сортов. В немалой степени этому способствует проводимая политика по субсидированию наших виноделов государством.

    ГК "ЮЖНЫЙ ПОЛЮС" предлагает для предпритий винодельческой отрасли несколько направлений по техническим решениям:
  • разработка проектоной документации разделов ХС и АХС, АТП / АК / АВТ, ЭМ, ВК, ОВиК;
  • чиллеры собственного произвоства для охлаждения и хранения вина, брожения виноматериала, поддержания температуры в винификаторах, осветления сусла и холодной мацерации, обработки (стабилизации) вина и игристых холодом c промежуточным теплоносителем;
  • холодильные камеры для хранения и/или охлаждения винограда перед подачей на пресс;
  • системы вентиляции и кондиционирования воздуха в помещениях винодельни согласно ВНТП 04-94;
  • установки (ванны) для дегоржажа (заморозки горлышка (осадка) бутылок игристого вина);
  • системы холодоснабжения, насосные станции для хладо- и теплоносителей (расчет, проектирование, изготовление, выполнение всех работ под ключ);
  • системы управления как для отдельных емкостей и винификаторов, так и комплексные решения по автоматизации и диспетчеризации виноделен (удаленный доступ и мониторинг в режиме реального времени).

Чиллеры

ГК "ЮЖНЫЙ ПОЛЮС" проектирует и производит промышленные чиллеры (водоохлаждающие установки)
ТУ 28.25.13–001–05244008–2022 Чиллеры; Добровольный сертификат соответствия РОСС RU.AM05.H18578; Декларация соответствия ЕАЭС N RU Д-RU.РА06.В.52634_22 в Севастополе для различных сфер хозяйственной деятельности и климатических систем с возможностью поставки в Симферополь, Крым, Краснодарский край и ЮФО, Херсонскую и Запорожскую области, ЛНР и ДНР.

Мы производим установки для охлаждения технологических жидкостей любой мощности на базе любых компрессоров (поршневые, винтовые, спиральные) европеского и китайского производства.
Количество и тип компрессоров (а также марка, т.е. страна происхождения) для чиллера определяются на основании пожеланий заказчика и непосредственно мощности (и ступенчатого регулирования холодопроизводительности) самого оборудования, режимов работы.

В комплекте с холодильной установкой поставляется гидромодуль с испарителем, который может быть как кожухотрубного, так и паяного (пластинчатый) исполнения, и насосной станцией (например насосы Calpeda или Pedrollo) в том числе и для пищевых сред (пищевая нержавейка).

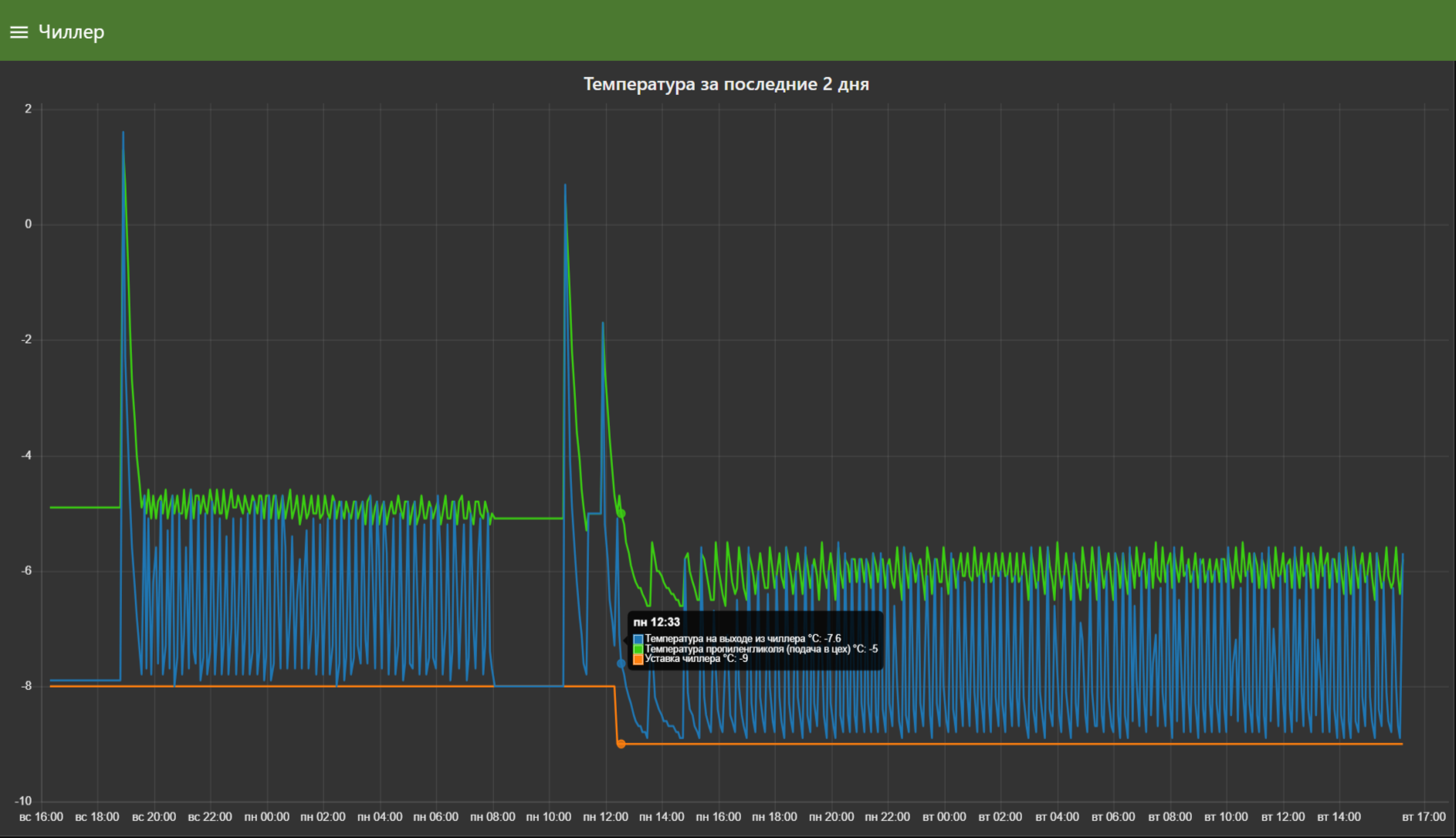
Наши установки (стандартный режим) работают в широком диапазоне температур (от -(минус)80С до +100С и могут быть применены (при условии раздления по времени всех технологических операций технологом) для осветления, брожения сусла, поддержания температуры виноматериала (хранения), обратки холодом (камень) виноматериала. По желанию Заказчика данный температурный режим может быть расширен либо наоборот сужен (для снижения стоимости установки). Наша огранизация предлагает полный перечень работ: монтаж чиллеров, ремонт и модернизация, пусконаладочные работы.

Наши чиллеры идельно подходят для охлаждения вина, охлаждения сусла, холодной мацерации сусла, стабилизации вина холодом.
Примеры некоторых установок нашего производства, действующих на крымских предприятиях (WineCraft (Саки), Бельбек (Севастополь), ФГУП "Магарач" (Ливадия):
чиллер для вина в Крыму и Севастополе чиллер для вина в Крыму и Севастополе чиллер для вина в Крыму и Севастополе



Холодильные камеры для винограда

Мы предлагаем собственного производства холодильные агрегаты, холодильные установки и камеры из ППУ\ПИР сэндвич панелей для ускоренного охлаждения винограда, для хранения винограда под ключ по техническому заданию Заказчика перед подачей на пресс.
Основная задача таких камер - снижение температуры винограда перед отжимом с последующей незамедлительной отправкой сусла на осветление. Предварительное охлаждение винограда снижает тепловую нагрузку на чиллер (требуется меньшей мощности), увеличивает скорость охлаждения сусла (препятствуя его окислению), а значит благотворно влияет на качество будущего вина.
Кроме того, наличие холодильных камер позволяет сохранить собранный, но не переработанный за смену виноград в жаркие периоды уборки.

Примеры некоторых установок нашего производства, действующих на крымских предприятиях (Бельбек (Севастополь)):
агрегат для охлаждения винограда перед прессом в Крыму и Севастополе



Вентиляция и кондиционирование виноделен

ГК "ЮЖНЫЙ ПОЛЮС" выполняет проектирвоание систем приточно-вытяжной вентиляции, системы кондиционирования воздуха в помещениях винодельческих предприятий согласно ВНТП 04-94(с обеспечением требуемого расхода воздуха для компенсации вредностей (CO2, влажность, тепловыделения) поддержания заданного температурно-вдажностного режима каждого отдельного помещения для получения предприятием лицензии РАР):

  • цеха первичного виноделия и купажа;
  • цеха линий розлива;
  • вспомогательные помещения;
  • помещения долговременной выдержки классических коллекционных вин, игристых вин, вин в дубовых бочках;
  • складов готовой продукции.

Примеры некоторых решений, действующих на крымских предприятиях (Золотое поле (Золотое поле), Манкопия (Суворово)):
кондициоирование склада готовой продукции в Крыму и Севастополе кондициоирование склада готовой продукции в Крыму и Севастополе система вентиляции для винодельни в Крыму и Севастополе система кондиционирования помещения выдержки игристрых и марочных вин Крыму и Севастополе система кондиционирования помещения выдержки игристрых и марочных вин Крыму и Севастополе



Установки для дегоржажа (ванны для заморозки) игристых вин

Предлагаем установки собственного производства для заморозки горлышка бутылок игристых вин на 76 бутылок - копия итальянской установки Urpinas. Срок производства 1.5 месяца. Цена только по запросу.
установк для дегоржажа заморозка горлышка бутылки в Крыму и Севастополе



Системы холодоснабжения виноделен

ГК "ЮЖНЫЙ ПОЛЮС" предлагает услуги по проектированию и монтажу систем холодоснабжения винодельческих предприятий из армированных ПП-трубопроводов или нержавеющими трубопроводами AISI-304 с привечением к нарботам сертифицированных по дейстующему законодательству сварщиков. Кроме того мы предлагаем автоматизацию запарной арматуры (элеткромагнитные клапаны) для линий охлаждения и подогрева (молочно-яблочное брожение) виноматериала. "ЮЖНЫЙ ПОЛЮС" обладаем многолетним опытом расчета жидкостных контуров с наилучшей балансировкой потребителей холода (например: рубашки емкостей и винификаторов) как по расходу, так и по давлению.

Также предлагаем насосные станции собственного производства на базе насосов Calpeda, Pedrollo с возможность плавного регулироования производительности и давления с помощью преобразователей частоты.

Примеры некоторых обвязок винификаторов и насосных станций на крымских предприятиях ("Крым-Вино", с. Плодовое):
обвязка винификаторов по теплоносителю в Крыму и Севастополе обвязка винификаторов по теплоносителю в Крыму и Севастополе



Автоматизация и диспетчеризация виноделен, цифровое виноделие: АСУ ТП и SCADA-системы

ГК "ЮЖНЫЙ ПОЛЮС" предлагает как простейшие решения для виноделния по системам поддержания и контроля температуры вина в винификаторах и емкостях, так и комплексные: системы диспетчеризации с удаленным доступом и возможностью как автоматического, так и ручного управления технологическим оборудованием непосредственно на производстве (пресс, насосы, чиллеры, холодильные агрегаты, системы кондиционирования и вентиляции, анализ качества воздуха в помещениях, емкости с вином и т.д.) благодаря применению человеко-машинного интерфейса.

Пример группового щита управления для емкостей (для охлаждения и подогрева вина) с возможностью ручного управления клапанами (Le2K винодельня, с. Родное; возможности: 2 независимых температурных регулятора, поддержка температурных датчиков NTC, Pt100/Pt1000.):
система уравления для емкости с вином система упоавления для емкости с вином

Мы предлагаем систему диспетчеризации WiCA собственной разработки с возможностью дальнейшнего расширения функиционала (в том числе по требованиям виноделов), поддержку и сопровождение. Кроме того в данном случае мы не ограничиваемся одной лишь разработкой, но и выполняем полный перечень необходимых услуг: разработка проекта (схемы, программное обеспечение), сборку электрических щитов (распределительные, управления), непосредственно монтажные работы: прокладку кабельных линий, монтаж оборудования, а также пусконаладочные работы.
WiCA - это мощный современный инструмент для повышения эффективности работы оборудования винодельни, качества выпускаемой продукции, а также дальнейшего анализа накопленных данных в процессе производства. Наша система позволяет снижать издержки предприятий винодельческой отрасли, оптимизируя потребление энергоресурсов за счет более гибких алгоритмов управления.

Удалённое управление и непрерывный мониторинг.

WiCA в процессе работы непрерывно собирает и передает данные в режиме реального времени по всем ключевым параметрам технологических процессов виноделия. Благодаря применению широкого спектра датчиков, располагаемых на емкостях, трубопроводах и инженерных системах винзавода оператор (винодел) получает всю информацию о ходе технологических процессор на своём удаленном устройстве (например: смартфон). Это решение позволяет незамедлительно вносить изменения в случае отклонения контролируемых параметров от нормальных значений. Все ваши данные хранятся исключительно в памяти главного контроллера или выделенного сервера на предприятии (сервер принадлежит вашему предприятию - мы не претендуем на то, чтобы использовать свою серверную инфраструктуру (ЮЖНЫЙ ПОЛЮС) для этих целей!). Удаленный доступ для винодела физические может быть реализован через кабельную сеть Internet или GSM подключение.

Система диспетчеризации виноделия WiCA обладает интуитивно понятным интерфейсом (все элементы управления снабжены краткой справочной информацией), позволяющим графически визуализировать тенденции изменения параметров, отображать состояние устройств, а также воздействовать на исполнительные устройства (будь то клапаны, чиллеры, насосы, системы кондиционирования и вентиляции, системы теплоснабжения (в том числе отопления), воздушные компрессоры, траспортёры и т.п.).

Система автоматическое отправляет оповещение в telegram при критичных изменениях всех важных параметров технологических процессорв (в том числе отказ оборудования).

Гибкость и модульность системы позволяют наращивать её функционал (не только части программного обеспечения), но и расширять перечень вовлеченных уствойств и объектов в процессе расширения и модернизации самого винодельческого производства.

Преимущество автоматизации процессов виноделия

Прежде всего это точность и стабильность управления, уменьшение ручного вмешательства, а значит вероятности ошибок. Кроме того - аудит накопленных данных. Во-вторых: экономия энергоресурсов, экономия механического ресурса оборудования (поддержка графика проведения технического обслуживания). В-третьих: охрана труда.
    Решение включает в себя весь необходимый комплект оборудования (индивидуально для каждой винодельни):
  • датчики температуры для емкостей, трубопроводов;
  • запорно-регулируюрующая арматура, расходомеры;
  • дачтики микроклимата в помещениях винодельни (отслеживание температуры, влажности, концентрации CO2, углеводородных соединений);
  • частотные преобразователи, устройства плавного пуска;
  • датчики давления, датчики уровня жидкости в емкостях;
  • smart-счетчики потребяемых ресурсов: электроэнергия (в том числе и контроль качества), вода и т.д.;

автоматизация виноделен, автоматизация процессов брожения вина автоматизация виноделен, автоматизация процессов брожения вина, цифровая винодельня, удаленный доступ для винодела



По вопросам проектирования, производства и покупки холодильных агрегатов, чиллеров и/или систем холодоснабжения, выполнения монтажных и пусконаладочных, сервисных работ холодильного оборудованяи и чиллеров в Крыму, Севастополе, Симферополе, Краснодаре и ЮФО, получения справочной информации обращайтесь по телефону +7 (978) 073-83-80 , либо через систему онлайн-заявок (доступен опросный лист).


Смотри также: автоматизация и диспетчеризация, сборка и монтаж холодильных камер, сервисное обслуживание, хранение пива